🔥IoTOS v1.6.8 自动化通知多场景|设备|卡板
近期更新:
首页统计优化
新增区域块查看数据板块
(首页优化)
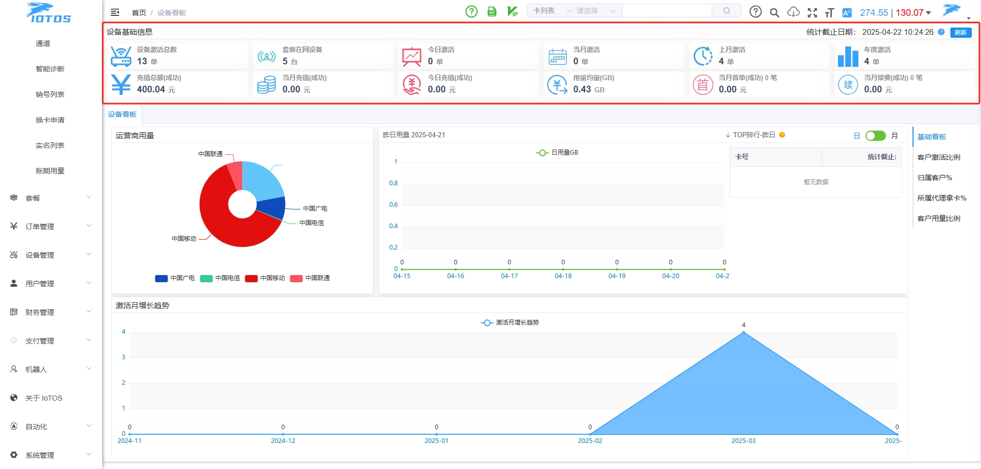
新增设备看板
紧跟潮流增加设备统计板块查看
(设备看板)
所属代理拿卡占比分析排行等
(所属代理拿卡)
自动化通知-新增适配
适配卡号/设备通知 公众号通知/短信通知
(事件定义)
(卡号已到期通知)
(设备已到期通知)
可以多样化进行通知
(举例-冻结卡号通知)
(微信通知效果)
(通知短信-效果)
(具体功能已在操作文档说明)
综合充值设备/物联卡/号卡
IoTOS-Plus不仅是物联网卡平台
设备/号卡/水电/燃气/话费 综合充值平台
紧跟时代潮流
关注公众号
低调大师中文资讯倾力打造互联网数据资讯、行业资源、电子商务、移动互联网、网络营销平台。
持续更新报道IT业界、互联网、市场资讯、驱动更新,是最及时权威的产业资讯及硬件资讯报道平台。
转载内容版权归作者及来源网站所有,本站原创内容转载请注明来源。
-
上一篇
ng-zorro-antd 19.2.2 发布,基于 Angular 的 UI 组件
ng-zorro-antd 是 Ant Design 的 Angular 实现,主要用于研发企业级中后台产品。全部代码开源并遵循 MIT 协议,任何企业、组织及个人均可免费使用。 ng-zorro-antd 19.2.2 正式发布,更新内容如下: Bug Fixes select:多选模式下,限制粘贴后的选项数不超过nzMaxMultipleCount(#9080) (3714840) input-number:修复NG0600错误 (#9106) (9f5b525) checkbox:修复NG0600错误 (#9105) (61b6886) checkbox:修正nzOptions的类型定义 (#9099) (7be2fe5) 更新说明:https://github.com/NG-ZORRO/ng-zorro-antd/releases/tag/19.2.2
-
下一篇
Spring Boot 3.4.5 现已发布
Spring Boot 3.4.5 现已发布,此版本包含 62 项错误修复、文档改进和依赖项升级。具体更新内容如下: 错误修复 Neo4jReactiveDataAutoConfiguration 假设某些 bean 可用#45235 当消息与代码匹配时,MessageSourceMessageInterpolator 不会替换参数#45213 IntegrationMbeanExporter 不符合所有 BeanPostProcessors 的处理条件,使用 JMX 时会显示警告#45194 OAuth2AuthorizationServerJwtAutoConfiguration 错误地使用了@ConditionalOnClass#45178 MongoDB 的依赖管理缺少 Kotlin 协程驱动模块#45159 ImagePlatform 可能导致“OS must not be empty”IllegalArgumentException#45153 TypeUtils 无法处理不同位置的同名泛型#45039 HttpClient5 5.4.3 破坏了本地 Docker 传输#4...
相关文章
文章评论
共有0条评论来说两句吧...











微信收款码
支付宝收款码