分布式监控系统 WGCLOUD v3.3.7 发布,新增数据告警
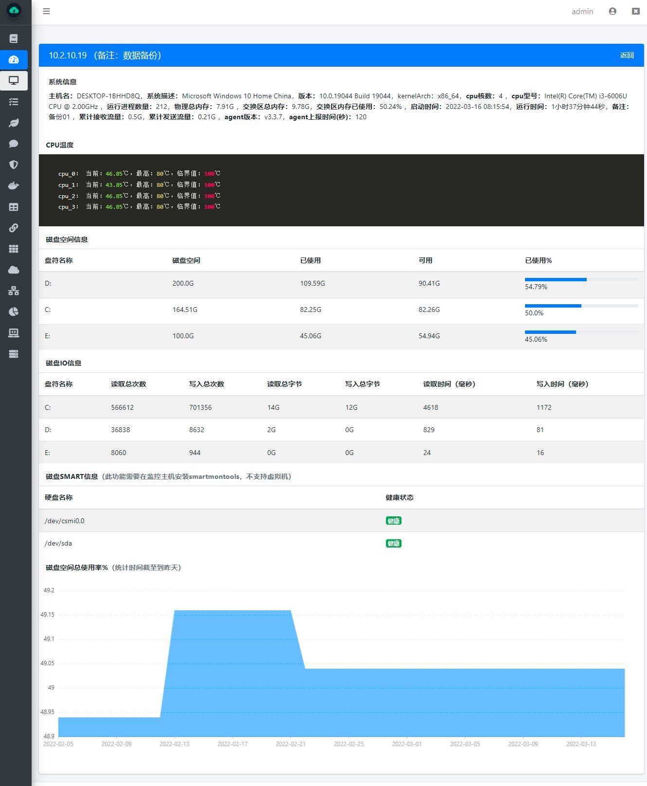
WGCLOUD是一款集成度较高的分布式运维监控系统,具有集群监控,易部署、易上手使用、轻量、高效、自动化等特点,server端基于springboot开发,agent端使用go编写。核心模块包括:主机系统信息监控,CPU监控,CPU温度监控,内存监控,网络流量监控,磁盘IO监控,磁盘空间监测,系统负载监控,硬盘smart健康检测,应用进程监控,端口监控,docker监控,日志文件监控,文件防篡改保护,数据可视化监控,自动生成拓扑图、大屏可视化,数通设备监测,服务接口监测,web ssh堡垒机,指令下发,告警信息(邮件、钉钉、微信等)推送。
码云仓库:https://gitee.com/wanghouhou/wgcloud
GITHUB仓库:https://github.com/tianshiyeben/wgcloud
WGCLOUD支持监测的操作系统
支持监测Linux系列:Debian、RedHat、CentOS、ubuntu、麒麟、统信、龙芯、树莓派、凝思等
支持监测windows系列:Windows Server 2008 R2,2012,2016,2019,Windows 7,Windows 8,Windows 10
支持监测unix系列:solaris,FreeBSD,OpenBSD
支持监测macOS系列:macOS amd64,macOS arm64
1.新增,可自定义每页显示数据条数,在server/config/application.yml配置,pageSize: 20
2.新增,磁盘smart健康检测为FAILED时,执行发送告警通知
3.新增,数据表监控告警表达式,表达式成立时即发送告警通知
4.新增,新增是否显示页面底部版权、网址信息配置项,在server/config/application.yml配置,copyRight: yes
5.新增,数通设备数据开放接口
6.新增,数通设备可以进行分组
7.新增,监测交换区内存信息
8.新增,监测进程使用线程数量指标
9.新增,拓扑图渲染增加数通设备
10.bug,端口告警次数点击bug修改
11.优化,告警缓存(静默)机制性能优化
12.优化,对所有分页列表的排序进行优化(主机、进程、数通等),默认按照资源的初始添加时间来倒序排列展示,不再按照更新时间排序了
13.优化,监控概要页面顶部两行模块,当监控资源下线时,长方块变为红色(准确说是紫褐色,褐红色)
14.优化,数通设备、服务接口、数据源、进程、端口等资源,下线后,更新时间不再变化,最后更新时间即为最后在线时间,但监控扫描工作仍会继续
15.优化,从本版本开始支持,agent依赖server分发文件方式进行升级(目前只支持linux的agent),查看下方历史版本升级说明链接
16.修复一些已知的bug
17.其他优化






