qKnow 知识平台商业版 2.1.0:语义检索增强,多视图知识图谱可视化与多图数据库适配全线升级
qKnow 知识平台商业版 2.1.0 是一次以“可用性、可观测性与智能化”为核心的系统级升级。我们重构了检索引擎,引入自然语言理解;扩展图谱渲染能力,支持多布局与多视图;补齐事件、字典、标签等知识管理能力;同时加入图数据库通用适配层,让系统能在 Neo4j 与 ArangoDB 之间无缝切换。
为什么需要 2.1.0?
在与政企客户、医药机构、工业制造用户的长期合作中,我们发现:
-
关键词检索太“死板”,错一个字就搜不到;
-
图谱布局单一,很难展示复杂关联;
-
客户想知道图谱到底有多少实体、多少关系,却没有统计页面;
-
知识智能检索不足,不支持自然语言;
-
不同行业客户使用不同图数据库,难以统一适配;
-
知识管理工具缺少事件、标签、字典等体系化能力。
qKnow 知识平台商业版 2.1.0 正是针对这些高频痛点进行的一次系统级进化。
本次更新的核心能力
1️⃣ 全面升级的知识管理能力
🟦 事件管理:让知识按时间“讲故事”
在新版中,事件成为一级知识对象。你可以新建“事件”,填写事件发生的时间、地点、参与实体等结构化字段。
让你可以:
-
在时间线里看到政策演变过程
-
查看某事件牵涉的机构、产品、人物
-
进行趋势推演、因果分析
🟩 字典管理:抽取更准确、展示更可读
例如:药品类型字段值为“0”“1”,通过字典可映射成“外用”“注射”,大幅提升可读性。
🟧 标签管理:高维实体的快速分类工具
为实体打标签,例如“药品”“器械”“企业”,可用于:
-
更快筛选实体
-
图谱中高亮某类实体
-
检索中精准定位目标对象
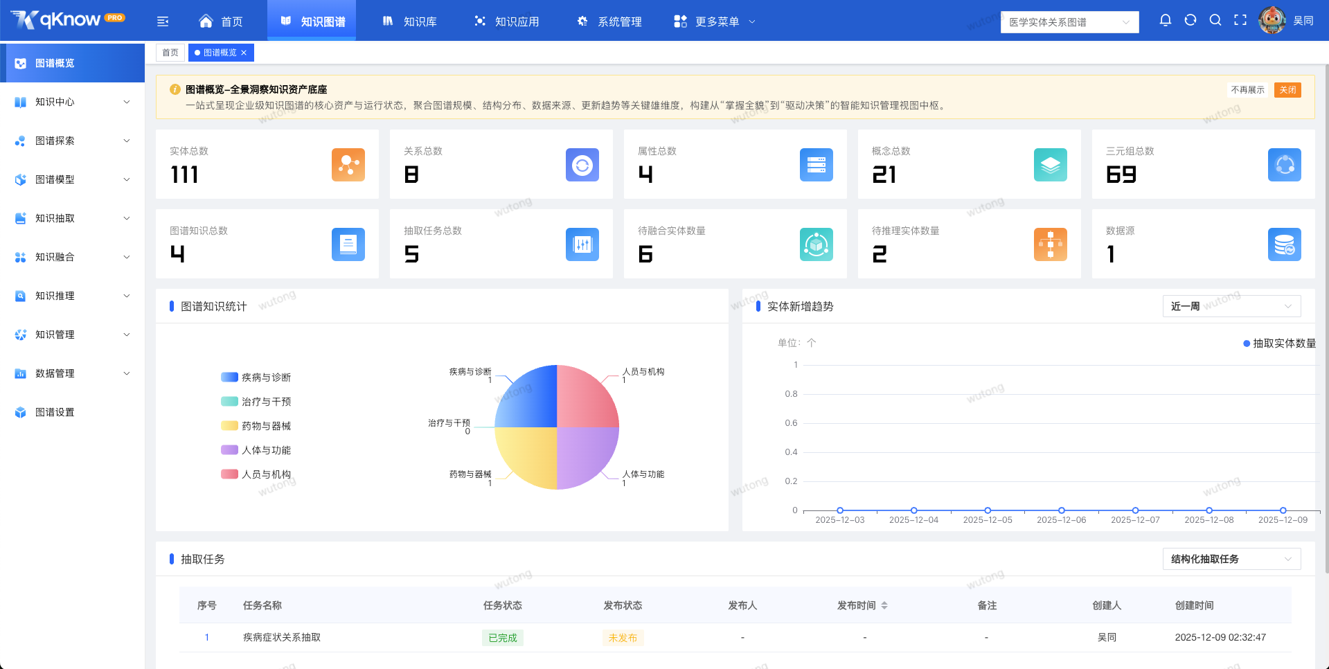
2️⃣ 单图谱统计:第一次真正了解你的图谱长什么样
全新的 “图谱概览” 页面提供完整的统计指标。
包括:
-
实体数
-
关系数
-
属性数
-
概念数
-
三元组总量
-
知识数量
-
抽取任务数
📸 截图示例:图谱概览界面展示多个统计卡片及趋势图,图谱规模一眼即可看清。
无论是给领导汇报、还是对知识质量做体检,这个页面都极其有用。
3️⃣ 多布局 + 多视图:怎么看得清就怎么用
🟦 多种布局模式
新版图谱支持:
-
力导向布局
-
网络布局
-
层次布局
-
环形布局
-
同心圆布局
-
MDS 布局
📸 截图示例:网络布局下的图谱展示更稠密、层级明晰,环形布局突出核心实体与外围关联。
你可以根据分析目的选择最合适的视图,让图谱从“看不清”变为“一看就懂”。
🟩 四种可切换视图模式
① 常规视图
完整展示图谱结构,适合日常浏览。
② 关系视图
强调“谁与谁有关”。 📸 截图示例:关系视图切换不同布局后,关系束、簇群结构清晰可见。
③ 时序视图
事件根据时间顺序排列,适合政策演变、事故推演场景。 📸 截图示例:时间轴上事件卡片按时间点展示,点击事件自动高亮关联实体。
④ 表格视图
以 Excel 风格展示实体、关系,适合检视与校对数据。
4️⃣ 新一代知识检索体系:从“查数据”进化为“问知识”
这是 2.1.0 最大的升级亮点。
⭐ 语义检索:一句话就能搜(核心亮点)
只需像聊天一样提问:
-
“2024 年国家发布了哪些药品监管政策?”
-
“A 企业旗下有哪些产品?”
-
“X 药品的不良事件和适应症是什么?”
系统不仅能“听懂”,还能“给对”。
📸 截图示例:在搜索框输入自然语言问题后,下方即时展示智能解析、匹配实体、返回答案。
🔍 实体 / 关系检索
输入任意实体名称即可获取所有相关关系。
📸 截图示例:输入“糖尿病”,界面自动展开所有相关企业、适应症、禁忌等关联节点。
🎯 精确检索(指定数据源 / 数据表 / 字段)
适合结构化抽取后的场景,多用于:
-
看原字段的抽取结果
-
数据校对
-
命中某个具体字段的知识片段
📸 截图示例:选择数据源 → 表名 → 字段后,下方展示精确查询的抽取结果。
📁 批量检索
支持批量导入 ID 文件(如 .txt/.csv),进行自动化查询。
📸 截图示例:批量查询界面支持文件上传、查询任务状态显示、批量结果导出。
🧠 意图识别
提前配置好意图库,例如:
-
药品功效类
-
企业关系类
-
政策解读类
-
风险事件类
系统会优先识别意图,再匹配知识,极大提升命中率。
📸 截图示例:意图管理页面展示意图库列表、关键词权重,以及对应实体绑定情况。
➕ 智能推荐
对用户问题进行语义扩展后,给出:
-
相关知识片段
-
推荐问答
-
高相似问题
5️⃣ 适配 ArangoDB,配置级切换图数据库
qKnow 2.1.0 引入通用图数据库抽象层,可以:
-
使用 Neo4j
-
使用 ArangoDB
-
或两者之间自由切换
只需改一个配置文件即可完成切换,无需修改任何代码。
版本亮点
-
一句话就能搜 —— 支持自然语言的语义检索
-
各种搜法全都有 —— 批量、精确、实体、关系、意图检索全覆盖
-
怎么看得清就怎么摆 —— 多布局、多视图任意切换
-
事件时间线可视化 —— 将事件按时序组织并自动关联实体
-
图数据库可一键切换 —— Neo4j ↔ ArangoDB 无缝衔接
✨ 结语
qKnow 2.1.0 不仅是一次版本迭代,更是“知识智能化”方向上的一次跃迁。从管理知识,到理解知识,再到真正让知识参与业务分析和决策,我们正在迈出坚实的一步。
欢迎体验新版,也欢迎向我们反馈使用体验与建议。