图文结合丨Prometheus+Grafana+GreatSQL性能监控系统搭建指南(上)
一、环境介绍
本文环境,以及本文所采用数据库为GreatSQL 8.0.32-24
$ cat /etc/system-release
Red Hat Enterprise Linux Server release 7.9 (Maipo)
$ uname -a
Linux gip 3.10.0-1160.el7.x86_64 #1 SMP Tue Aug 18 14:50:17 EDT 2020 x86_64 x86_64 x86_64 GNU/Linux
$ ldd --version
ldd (GNU libc) 2.17
二、手动安装
0.简单介绍
- Prometheus Server : 用于收集和存储时间序列数据。
- Client Library : 客户端库,为需要监控的服务生成相应的 metrics 并暴露给 Prometheus server。当Prometheus server 来 pull 时,直接返回实时状态的 metrics。
- Push Gateway : 主要用于短期的 jobs。由于这类 jobs 存在时间较短,可能在 Prometheus 来 pull 之前就消失了。为此,这次 jobs 可以直接向 Prometheus server 端推送它们的 metrics。这种方式主要用于服务层面的metrics,对于机器层面的 metrices,需要使用 node exporter。
- Exporters : 用于暴露已有的第三方服务的 metrics 给 Prometheus。
- Alertmanager : 从 Prometheus server 端接收到 alerts 后,会进行去除重复数据,分组,并路由到对收的接收方式,发出报警。常见的接收方式有:电子邮件,pagerduty,OpsGenie, webhook 等。
网上介绍很多这里就不再过多介绍了
1.安装Prometheus
官网下载最新二进制安装包➥ https://prometheus.io/download/
可以看到有很多的版本,这里选择LTS的版本,LTS在软件版本中通常表示Long Term Support,即长期支持版本,对于Prometheus来说,LTS版本表示这个版本会获得更长期的支持和维护,而非LTS版本则更新频繁,新特性来得快,但稳定性和支持周期较短,所以在追求稳定的生产环境中,建议优先考虑使用LTS长期支持版本。
这里选择二进制软件包prometheus-2.45.0.linux-amd64.tar.gz
$ mkdir /usr/local/prometheus
$ cd /usr/local/prometheus
$ wget https://github.com/prometheus/prometheus/releases/download/v2.45.0/prometheus-2.45.0.linux-amd64.tar.gz
下载完成后,用sha256sum校验一下安装包,没问题的话解压即可
$ sha256sum prometheus-2.45.0.linux-amd64.tar.gz
1c7f489a3cc919c1ed0df2ae673a280309dc4a3eaa6ee3411e7d1f4bdec4d4c5
$ tar xvf prometheus-2.45.0.linux-amd64.tar.gz
建议使用systemctld来管理守护进程Prometheus服务
若文件路径或名字和本文不同记得修改
$ vi /lib/systemd/system/prometheus.service
[Unit]
Description=Prometheus server
Documentation=https://prometheus.io/docs/introduction/overview/
After=network-online.target
[Service]
Type=simple
User=root
Group=root
Restart=on-abnormal
ExecStart=/usr/local/prometheus/prometheus-2.45.0.linux-amd64/prometheus \
--config.file=/usr/local/prometheus/prometheus-2.45.0.linux-amd64/prometheus.yml \
--storage.tsdb.path=/usr/local/prometheus/prometheus-2.45.0.linux-amd64/data \
--storage.tsdb.retention.time=60d \
--web.enable-lifecycle
[Install]
WantedBy=multi-user.target
使用
$ ./prometheus -h就可以看到帮助信息
通知systemd重新加载配置文件
$ systemctl daemon-reload
以下为相关systemd命令
$ systemctl enable prometheus.service # 设置为开机自启动 $ systemctl disable prometheus.service # 如果不想设置为开机自启动,可以关闭 $ systemctl start prometheus.service # 开启服务 $ systemctl status prometheus.service # 查看状态 $ systemctl restart prometheus.service # 重启服务 $ systemctl stop prometheus.service # 停止服务
启动Prometheus server,并查看是否启动成功active (running)
$ systemctl start prometheus.service
$ systemctl status prometheus.service
● prometheus.service - Prometheus server
Loaded: loaded (/usr/lib/systemd/system/prometheus.service; disabled; vendor preset: disabled)
Active: active (running) since 三 2023-09-06 16:14:34 CST; 2s ago
Docs: https://prometheus.io/docs/introduction/overview/
Main PID: 21472 (prometheus)
CGroup: /system.slice/prometheus.service
└─21472 /usr/local/prometheus/prometheus-2.45.0.linux-amd64/prometheus --config.file=/usr/local/prometheus/prometheus-2.45.0.linux-amd64/prometheus.yml --storage.tsdb.path=/usr/local/pr...
#下方省略
若启动失败可自行排查
$ journalctl -u prometheus.service -f
访问地址:
| 名称 | 地址 |
|---|---|
| prometheus | http://172.17.137.104:9090/ |
| 监控指标 | http://172.17.137.104:9090/metrics |
界面如下:
安装完成Prometheus,接下来安装Alertmanager
2.安装Alertmanager
官网下载➥ https://prometheus.io/download/
这里我们选择alertmanager-0.26.0.linux-amd64.tar.gz
$ cd /usr/local/prometheus
$ wget https://github.com/prometheus/alertmanager/releases/download/v0.26.0/alertmanager-0.26.0.linux-amd64.tar.gz
下载完成后,用sha256sum校验一下安装包,没问题的话解压即可
$ sha256sum alertmanager-0.26.0.linux-amd64.tar.gz
abd73e2ee6bf67d3888699660abbecba7b076bf1f9459a3a8999d493b149ffa6
$ tar xvf alertmanager-0.26.0.linux-amd64.tar.gz
建议使用Systemd来管理守护进程Alertmanager服务
若文件路径或名字,和下方示例不同记得修改
$ vi /lib/systemd/system/alertmanager.service
[Unit]
Description=Alert Manager
Wants=network-online.target
After=network-online.target
[Service]
Type=simple
User=root
Group=root
Restart=always
ExecStart=/usr/local/prometheus/alertmanager-0.26.0.linux-amd64/alertmanager \
--config.file=/usr/local/prometheus/alertmanager-0.26.0.linux-amd64/alertmanager.yml \
--storage.path=/usr/local/prometheus/alertmanager-0.26.0.linux-amd64/data
[Install]
WantedBy=multi-user.target
通知systemd重新加载配置文件
$ systemctl daemon-reload
启动alertmanager.service
$ systemctl start alertmanager.service
若启动失败可自行排查
journalctl -u alertmanager.service -f
访问地址
| 应用名称 | 地址 |
|---|---|
| Alertmanager | http://172.17.137.104:9093/ |
Alertmanager界面如下
添加Prometheus配置
因为我们安装了Alertmanager,所以需要添加到Prometheus里面
$ vi /usr/local/prometheus/prometheus-2.45.0.linux-amd64/prometheus.yml
把# - alertmanager:9093修改为localhost:9093
因为我们是装在同一个机器上,所以是localhost,若安装不在同一个机器上请修改为正确IP地址
# Alertmanager configuration
alerting:
alertmanagers:
- static_configs:
- targets:
- localhost:9093 <--修改这里,注意缩进
注意!yml文件是有缩进格式的,修改时不要打乱原有格式
在rule_files:添加- "alert.yml",前面缩进只需保留两格!
# Load rules once and periodically evaluate them according to the global 'evaluation_interval'.
rule_files:
- "alert.yml" <--添加这里,注意缩进2格即可
# - "first_rules.yml"
# - "second_rules.yml"
增加触发器配置文件
编辑新文件alert.yml添加以下内容,注意格式缩进
$ vi /usr/local/prometheus/prometheus-2.45.0.linux-amd64/alert.yml
groups:
- name: Prometheus alert
rules:
# 任何实例超过30s无法联系的情况发出告警
- alert: 服务告警
expr: up == 0
for: 30s
labels:
severity: critical
annotations:
instance: "{{ $labels.instance }}"
description: "{{ $labels.job }} 服务已关闭"
检查一下配置文件,与下方一致即为成功
$ cd /usr/local/prometheus/prometheus-2.45.0.linux-amd64
$ ./promtool check config prometheus.yml
Checking prometheus.yml
SUCCESS: 1 rule files found
SUCCESS: prometheus.yml is valid prometheus config file syntax
Checking alert.yml
SUCCESS: 1 rules found
接下来重启一下Prometheus或重新加载配置文件
$ systemctl restart prometheus
# 二选一即可
$ curl -X POST http://localhost:9090/-/reload
再次访问http://172.17.137.104:9093/,并检查Status,确认没有问题
3.安装Grafana
官网下载Grafana➥https://grafana.com/grafana/download
进入官网后选择Linux,下方会展示出安装方式,这里选择二进制的方式安装
$ wget https://dl.grafana.com/enterprise/release/grafana-enterprise-10.1.1.linux-amd64.tar.gz
$ tar -zxvf grafana-enterprise-10.1.1.linux-amd64.tar.gz
创建 Systemd 服务
$ vi /lib/systemd/system/grafana-server.service
[Unit]
Description=Grafana server
Documentation=https://doce.grafana.org
[Service]
Type=simple
User=root
Group=root
Restart=on-abnormal
ExecStart=/usr/local/prometheus/grafana-10.1.1/bin/grafana-server \
--config=/usr/local/prometheus/grafana-10.1.1/conf/defaults.ini \
--homepath=/usr/local/prometheus/grafana-10.1.1
[Install]
WantedBy=multi-user.target
通知 Systemd 重新加载配置文件
$ systemctl daemon-reload
启动grafana-server.service
$ systemctl start grafana-server.service
若启动失败可自行排查
journalctl -u grafana-server.service -f
访问地址
| 应用名称 | 地址 |
|---|---|
| Grafana | http://172.17.137.104:3000/ |
没问题安装成功!
4.安装node_exporter
下载node_exporter➥ https://prometheus.io/download/
下拉网页找到node_exporter选择对应文件名下载即可
$ wget https://github.com/prometheus/node_exporter/releases/download/v1.6.1/node_exporter-1.6.1.linux-amd64.tar.gz
#验证一下是否下载完整
$ sha256sum node_exporter-1.6.1.linux-amd64.tar.gz
$ tar -xvf node_exporter-1.6.1.linux-amd64.tar.gz
创建 Systemd 服务
$ vi /lib/systemd/system/node_exporter.service
[Unit]
Description=node_exporter
Documentation=https://prometheus.io/
After=network.target
[Service]
Type=simple
User=root
Group=root
Restart=on-abnormal
ExecStart=/usr/local/prometheus/node_exporter-1.6.1.linux-amd64/node_exporter
[Install]
WantedBy=multi-user.target
通知 Systemd 重新加载配置文件
$ systemctl daemon-reload
启动alertmanager.service
$ systemctl start node_exporter.service
若启动失败可自行排查
journalctl -u node_exporter.service -f
node_exporter访问地址:
| 应用名称 | 地址 |
|---|---|
| node_exporter | http://172.17.137.104:9100/metrics |
添加Prometheus配置
安装完成后还需要添加Prometheus配置,为避免大家打错,这里采用追加写入
$ cat >> /usr/local/prometheus/prometheus-2.45.0.linux-amd64/prometheus.yml <<"EOF"
# 在scrape_configs这行下面添加配置
- job_name: "node-exporter"
scrape_interval: 15s
static_configs:
- targets: ["localhost:9100"]
labels:
instance: prometheus服务器
EOF
重载Prometheus配置
$ curl -X POST http://localhost:9090/-/reload
Prometheus web上检查一下 http://172.17.137.104:9090/,点击Status->Targets
可以看到有node_exporter,以及可以检查下我们配置的触发器Alerts->勾选Inactive
至此,通过二进制安装Prometheus就到此完成!
三、使用Grafana
1. 添加Prometheus数据源
我们可以进入Grafana对监控的内容做一个图形的展示,登入http://172.17.137.104:3000/
输入默认用户名admin,默认密码admin,之后会提示你修改密码,然后就成功登入Grafana
进入后添加Prometheus的数据源,在Connections里有Data sources,总之找到Data sources即可
点击Add data source选择Prometheus,进入配置
在红框处填写Prometheus地址,因为本文部署在本机,所以是localhost,填写完成后滑动页面到最下方,点击Save & test保存和测试
2.导入Grafana仪表盘
下载Grafana仪表盘➥https://grafana.com/grafana/dashboards/
红框框起来的就是我们需要下载的Node Exporter Full,如果首页没有展示的话,可以直接搜索
点击进去,选择Copy ID to clipboard复制ID
进入http://172.17.137.104:3000/到Grafana上,选择Dashboards,点击New
选择Import
在红框处粘贴刚刚复制的,其实也就是1860,接着点击LOAD加载
可以修改一下名字,在选择下Prometheus点击Import导入即可
这样就完成了Grafana对Prometheus数据的展示
四、监控GreatSQL
不建议采用GreatSQL的root用户监控,因为root的权限非常大,所以我们进入GreatSQL先创建一个用于监控的用户
greatsql> CREATE USER 'exporter'@'localhost' IDENTIFIED BY 'GreatSQL@666';
greatsql> GRANT PROCESS,REPLICATION CLIENT,SELECT ON *.* TO 'exporter'@'localhost';
接下来需要安装mysqld_exporter,本文依旧采用二进制方式安装
在[点击此处下载https://prometheus.io/download/中找到mysqld_exporter,下载即可
$ wget https://github.com/prometheus/mysqld_exporter/releases/download/v0.15.0/mysqld_exporter-0.15.0.linux-amd64.tar.gz
#验证一下是否下载完整
$ sha256sum mysqld_exporter-0.15.0.linux-amd64.tar.gz
$ tar -xvf mysqld_exporter-0.15.0.linux-amd64.tar.gz
创建一个连接数据库的文件.mysqld_exporter.cnf
$ vi /usr/local/prometheus/mysqld_exporter-0.15.0.linux-amd64/.mysqld_exporter.cnf
#填入以下内容即可
[client]
user=exporter
password=GreatSQL@666
host=localhost
port=3306
创建 Systemd 服务
$ vi /lib/systemd/system/mysqld_exporter.service
[Unit]
Description=Prometheus GreatSQL
After=network.target
[Service]
Type=simple
User=root
Group=root
Restart=always
ExecStart=/usr/local/prometheus/mysqld_exporter-0.15.0.linux-amd64/mysqld_exporter \
--config.my-cnf=/usr/local/prometheus/mysqld_exporter-0.15.0.linux-amd64/.mysqld_exporter.cnf \
--collect.global_status \
--collect.auto_increment.columns \
--collect.info_schema.processlist \
--collect.binlog_size \
--collect.info_schema.tablestats \
--collect.global_variables \
--collect.info_schema.innodb_metrics \
--collect.info_schema.query_response_time \
--collect.info_schema.userstats \
--collect.info_schema.tables \
--collect.perf_schema.tablelocks \
--collect.perf_schema.file_events \
--collect.perf_schema.eventswaits \
--collect.perf_schema.indexiowaits \
--collect.perf_schema.tableiowaits \
--collect.slave_status \
--collect.perf_schema.replication_group_members \
--collect.perf_schema.replication_group_member_stats \
--web.listen-address=0.0.0.0:9104
[Install]
WantedBy=multi-user.target
通知 Systemd 重新加载配置文件
$ systemctl daemon-reload
启动alertmanager.service
$ systemctl start mysqld_exporter.service
若启动失败可自行排查
journalctl -u mysqld_exporter.service -f
访问一下看看能否成功http://172.17.137.104:9104
1.添加Prometheus配置
安装完成后还需要添加Prometheus配置,为避免大家打错,这里采用追加写入
$ cat >> /usr/local/prometheus/prometheus-2.45.0.linux-amd64/prometheus.yml <<"EOF"
# mysqld-exporter配置
- job_name: "mysqld-exporter"
static_configs:
- targets: ["localhost:9104"]
labels:
instance: prometheus服务器
EOF
重载Prometheus配置
$ curl -X POST http://localhost:9090/-/reload
Prometheus web上检查一下 http://172.17.137.104:9090/,点击Status->Targets
2.增加触发器配置文件
编辑prometheus.yml在rule_files:添加- "alert.yml",前面缩进只需保留两格!
$ vi /usr/local/prometheus/prometheus-2.45.0.linux-amd64/prometheus.yml
# Load rules once and periodically evaluate them according to the global 'evaluation_interval'.
rule_files:
- "alert.yml"
- "rules/*.yml" <-添加这里,注意缩进2格即可
# - "first_rules.yml"
# - "second_rules.yml"
表示把rules文件夹下的所有yml文件都导入进来
$ mkdir /usr/local/prometheus/prometheus-2.45.0.linux-amd64/rules
$ vi /usr/local/prometheus/prometheus-2.45.0.linux-amd64/rules/mysqld.yml
groups:
- name: GreatSQL
rules:
# 任何实例超过30s无法联系的情况发出告警
- alert: GreatSQLDown
expr: mysql_up == 0
for: 30s
labels:
severity: critical
annotations:
summary: "GreatSQL Down,实例:{{ $labels.instance }}"
description: "连接不上GreatSQL了,当前状态为:{{ $value }}"
类似的告警信息都可以自行编写
检查一下配置文件,出现SUCCESS: prometheus.yml is valid prometheus config file syntax即为成功
$ cd /usr/local/prometheus/prometheus-2.45.0.linux-amd64
$ ./promtool check config prometheus.yml
Checking prometheus.yml
SUCCESS: 2 rule files found
SUCCESS: prometheus.yml is valid prometheus config file syntax
Checking alert.yml
SUCCESS: 1 rules found
Checking rules/mysqld.yml
SUCCESS: 1 rules found
接下来重启一下 Prometheus 或重新加载配置文件
$ systemctl restart prometheus
# 二选一即可
$ curl -X POST http://localhost:9090/-/reload
再次访问http://172.17.137.104:9093/,并检查Status,确认没有问题
3.导入Grafana仪表盘
展示 Prometheus 从 mysql_exporter 收集到的数据,添加仪表盘ID7362
修改名称后点击Import即可
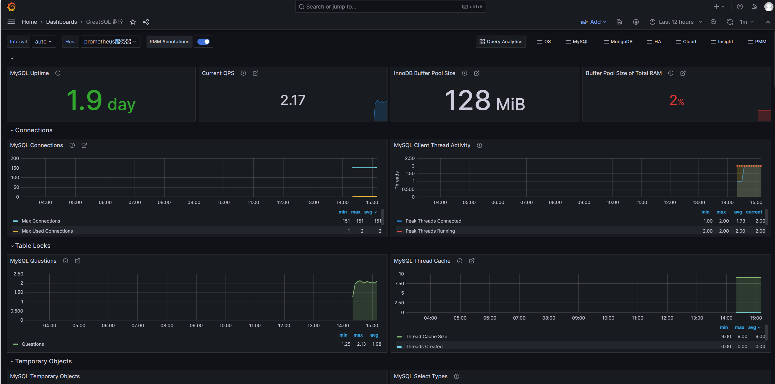
可以看到页面中已经展示了许多内容,例如GreatSQL数据库运行的时间,QPS值,InnoDB Buffer Pool Size,Buffer Poll of Total RAM等
这里
Buffer Poll of Total RAM值有些低,说明设置的InnoDB buffer pool大小不对,应该设置约占用总内存的50%到75%,这样可以合理利用内存,提高缓存命中率。
来简单看几个监控项目的意义和内容
MySQL Connections,监控GreatSQL的连接数,有最大连接数及最大使用连接数MySQL Client Thread Activity,监控GreatSQL的活动线程数,有连接线程数(Threads Connected)和运行线程数(Threads Running)MySQL Table Locks,监控GreatSQL的表锁,我们可以看到GreatSQL从存储引擎请求了多少表级锁。在InnoDB的情况下,很多时候锁实际上可能是行锁,因为它只在少数特定情况下使用表级锁。比较“立即锁定”和“等待锁定”最有用。如果等待的锁数正在上升,则表示存在锁争用。否则,锁立即上升和下降是正常活动。
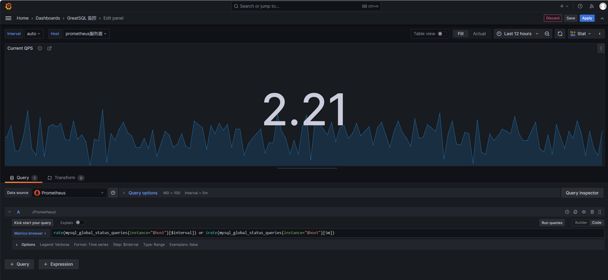
来查看下QPS是如何监控的,鼠标移动到内容的右上角,会出现三个点,点击Edit,进入编辑
可以看到如下内容
这段监控规则中使用了rate()和irate()函数来计算GreatSQL queries状态计数器的速率。
- mysql_global_status_queries{instance="$host"} 表示提取实例$host的queries全局状态计数器。
- rate()函数计算该计数器在$interval时间段内的每秒速率。
- irate()函数计算该计数器在最近5分钟的每个瞬时速率。
- 或运算符表示取这两者中的较大值。
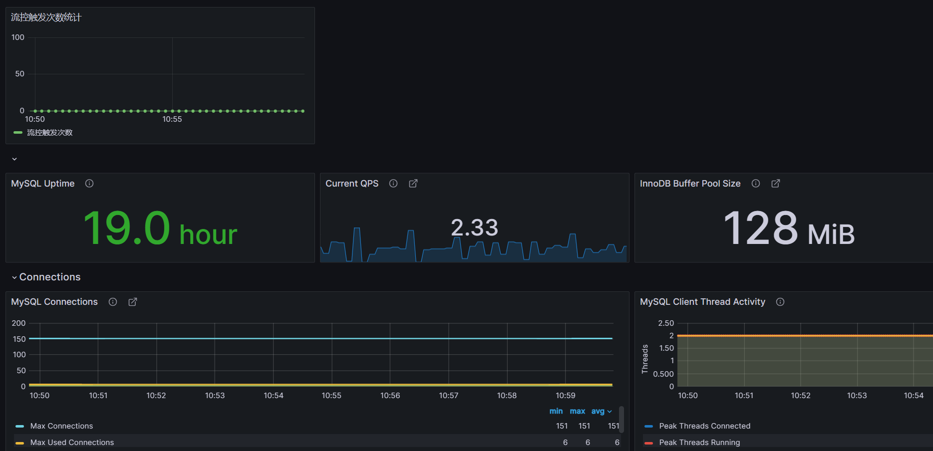
如果觉得你想监控的内容没有你想要的,可以点击右上角Add,点击Visualization添加监控内容
例如我想添加一个group_replication_flow_control_countMGR累计触发流控的次数,在Select metric中搜索想监控的状态,
label标签
Label filters用于过滤和选择时间序列数据。它可以针对特定的标签值来选择显示哪些时间序列。
例如instance="192.168.1.1:9090"表示只选择instance标签值为"192.168.1.1:9090"的时间序列。
可以在Grafana的面板中使用Label filters字段来指定过滤条件,其作用主要包括:
- 选择特定实例的数据:如
instance="A"只看实例A的数据 - 查看特定模式匹配的实例:如
instance=~"10\\.8\\..*"选取符合模式的实例 - 查看某个状态的序列:
state="200"只看状态码为200的 - 组合多个标签进行过滤:
instance=~"1\\d\\.8\\..*",state!="500" - 也可以直接输入PromQL进行各种复杂过滤
Operations
Operations选项允许对查询结果进行各种操作,常用的操作及含义如下:
- Rate:计算计数器的增长速率,常用于计数器指标的速率转换,如QPS。
- Delta:计算时间序列的增量变化值。
- Derivative:计算时间序列的一阶导数,表示瞬时变化率。
- Integral:对时间序列求积分,计算面积图。
- Aggregation:对结果series做聚合,如平均,最大最小值等。
- Transform:进行数学变换,如log等。
- Aliasing:结果串进行重命名。
- Group by:分组归类。
我们可以选中Metric后,在Operations下拉列表中选择所需要的计算操作。这些操作无需修改PromQL查询语句,在结果集上进行,可以方便地衍生出新的时间序列。例如可以将 COUNTER 计数器转换为 QPS 速率等。这为Grafana提供了灵活的统计和分析能力。
添加完成参数后点击Apply应用即可,回到界面上就可以看到刚刚添加的监控项了
记得要对整个仪表盘也保存,点击右上角图标如下所示,保存即可
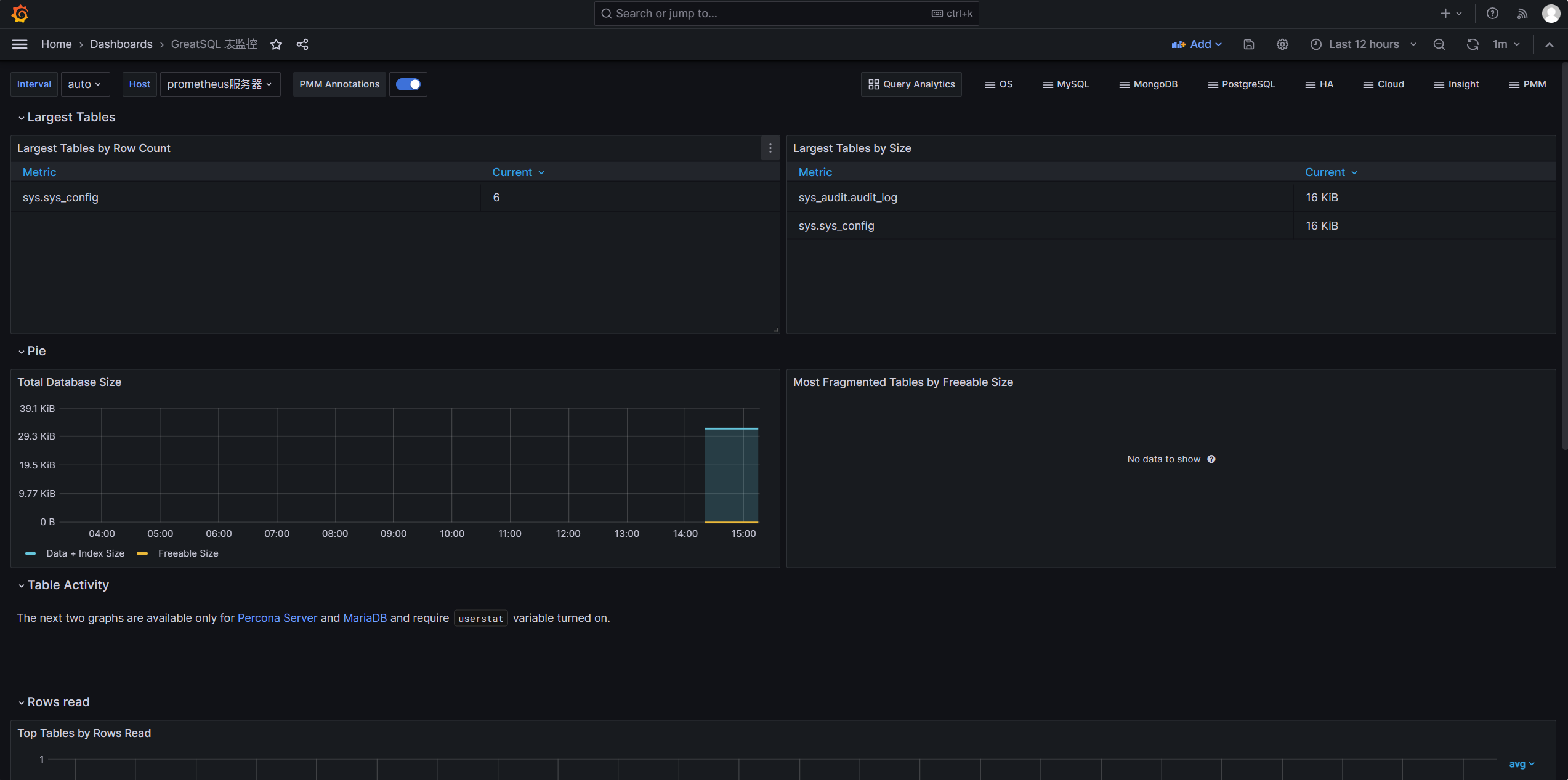
也可以对表的情况进行监控,只需导入仪表盘ID9625
至此,通过Prometheus监控GreatSQL到此结束,下部文章将介绍如何使用告警功能
使用Prometheus并不太好监控GreatSQL的MGR,推荐还是使用PMM来监控
欢迎阅读《使用PMM图形化监控MySQL MGR动态》https://mp.weixin.qq.com/s/8v94kxczl5m0MFcp_Dm87w
相关文章:
-
技术分享 | Prometheus+Grafana监控MySQL浅析➥https://mp.weixin.qq.com/s/Y8YHE7_oBPIfceV8HVywtw
-
Prometheus+Grafana+钉钉部署一个单机的MySQL监控告警系统➥https://mp.weixin.qq.com/s/vck-uD2mmZSQ-RvzU9b0ug
Enjoy GreatSQL :)
关于 GreatSQL
GreatSQL是适用于金融级应用的国内自主开源数据库,具备高性能、高可靠、高易用性、高安全等多个核心特性,可以作为MySQL或Percona Server的可选替换,用于线上生产环境,且完全免费并兼容MySQL或Percona Server。
相关链接: GreatSQL社区 Gitee GitHub Bilibili
GreatSQL社区:
社区有奖建议反馈: https://greatsql.cn/thread-54-1-1.html
社区博客有奖征稿详情: https://greatsql.cn/thread-100-1-1.html
(对文章有疑问或者有独到见解都可以去社区官网提出或分享哦~)
技术交流群:
微信&QQ群:
QQ群:533341697
微信群:添加GreatSQL社区助手(微信号:wanlidbc )好友,待社区助手拉您进群。
关注公众号
低调大师中文资讯倾力打造互联网数据资讯、行业资源、电子商务、移动互联网、网络营销平台。
持续更新报道IT业界、互联网、市场资讯、驱动更新,是最及时权威的产业资讯及硬件资讯报道平台。
转载内容版权归作者及来源网站所有,本站原创内容转载请注明来源。
-
上一篇
全场景流量验证系统 | 京东物流技术团队
本文介绍了一种基于线上流量实现对重构系统进行功能和性能验证的实践方案。针对线上流量如何拦截、如何录制、如何存储、如何回放以及如何发压均作了详细说明,为具有类似需求的读者提供了一种可供参考的思路。 1 业务背景 随着百川项目的启动,中台需要对订单流量收口,将ECLP、各BP的接单入口全部切换至百川统一接单系统。且各个接单入口调用方式各异,有JOS请求(外部商家)、JSF请求(如TC),也有MQ异步消息(如POP)。为了确保各系统平稳切量,最大程度降低切量风险,需要在切量前做充分的流量验证(包括功能验证和性能验证)。为此,设计了一套全场景流量验证系统,支持基于线上流量的AB验证(功能验证)、压测(性能验证),为各业务线接单切量工作提供了可靠的基础支撑。 2 名词解释 引流:把各个接单入口所在系统的线上流量引入到流量验证系统。 录制:复制线上流量并做持久化存储。 回放:把录制的流量打到待验证系统。 切量:把接单流量从ECLP等老的接单系统切换到新的百川统一接单系统中。 AB验证:线上流量同时打到正式环境和AB环境,对两个环境的结果做对比分析,验证AB环境的正确性。 3 设计思路 如何引流? ...
-
下一篇
有限状态机在国际计费中的应用探索 | 京东物流技术团队
今天的话题,我们从一个案例开始谈起。 国际计费系统会定期自动生成账单,然后每个账单会按照预设的规则自动进入结算流程,账单从生成之后到结算完成,这期间需要销售支持、结算岗、客户(商家或服务商)、财务、资金等多个不同岗位角色的人员共同参与处理,每个角色处理的环节和操作内容不同,账单的状态也持续发生着改变。 1 为什么要使用状态机 下面这张图,描述了海外应收账单整个生命周期内的全部状态,以及每个状态下可以进行哪些操作行为。 对着这张图,我们思考一个问题,在“客户已确认”状态下,能否进行“运营作废”操作呢? 从图中可以看出,“客户已确认”方框上只有一个出发箭头“推送结算”,就是说这个状态下,只能进行“推送结算”这一个操作,因此“客户已确认”状态下是不允许操作“运营作废”的。 这一点,从业务角度很好理解,如果一个账单已经让商家确认完毕,这时候我们再把它作废掉,后续势必涉及让商家重新确认,这对商家来说体验是不好的。 那我们在开发系统时,怎样才能避免这种情况发生呢? 有很多种方式可以实现,比如说,我们采用if判断,代码示例如下: if (状态=“客户已确认”){ if (操作行为=“推送结算”...
相关文章
文章评论
共有0条评论来说两句吧...






























微信收款码
支付宝收款码