Hippo4J —— 动态可观测线程池框架
Hippo4J 是一个强大的动态线程池,附带监控报警功能,内置两种使用模式:轻量级依赖配置中心以及无中间件依赖版本。基于 美团动态线程池 设计理念开发,针对线程池增强 动态调参、监控、报警功能。
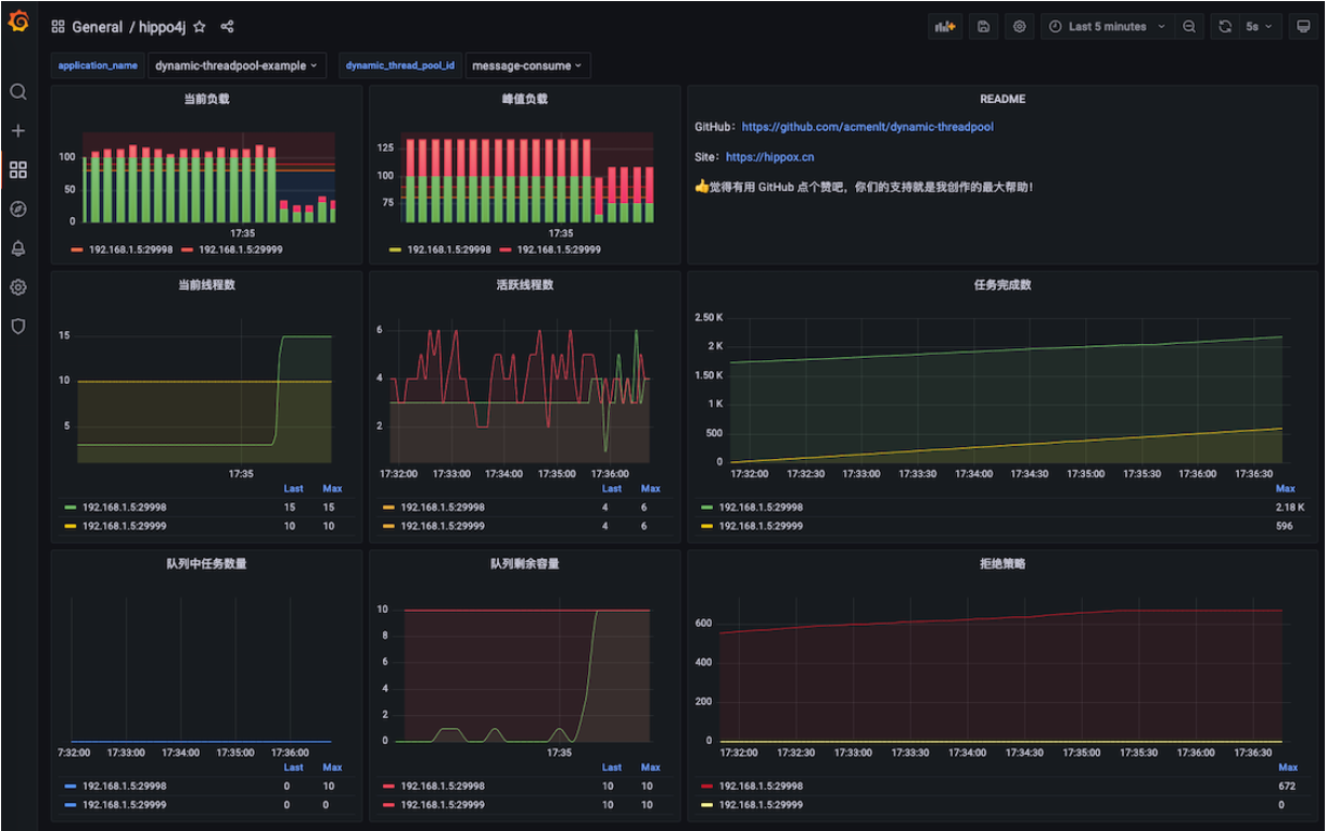
通过 Web 控制台对线程池参数进行动态调整,支持 集群内线程池的差异化配置。内置线程池参数变更通知,以及 运行过载报警 功能(支持多通知平台)。
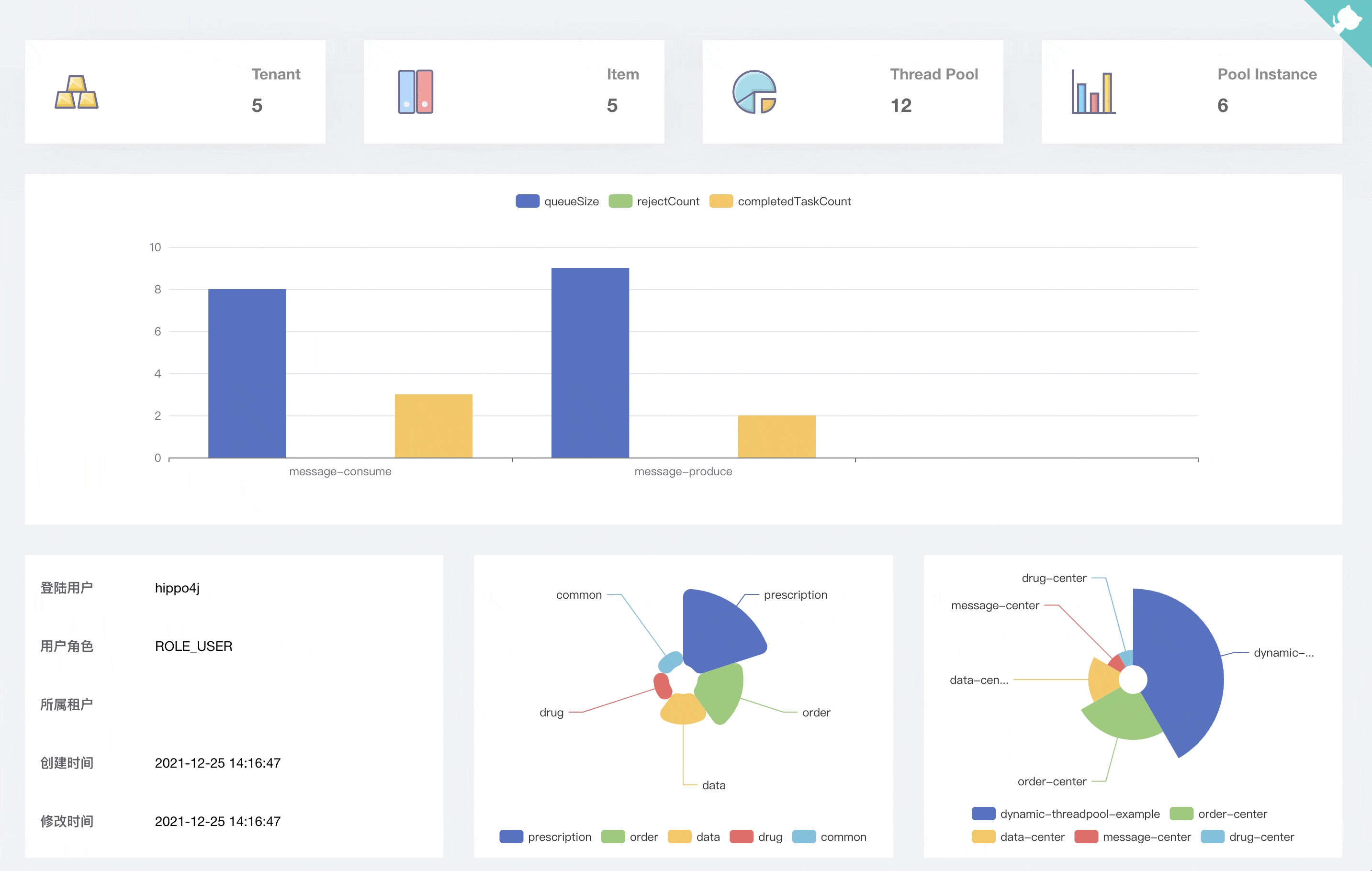
按照租户、项目、线程池的维度划分,配合系统权限,让不同的开发、管理人员负责自己系统的线程池。
1.1.0 版本发布后,Hippo4J 分为两种使用模式:轻量级依赖配置中心以及无中间件依赖版本。
hippo4j-core
轻量级动态线程池管理,依赖 Apollo、Nacos、Zookeeper 等三方配置中心(任选其一)完成线程池参数动态变更,支持运行时报警、监控等功能。
监控功能配置详见:线程池监控
hippo4j-server
部署 hippo4j-server 服务,通过可视化 Web 界面完成线程池的创建、变更以及查看,不依赖三方中间件。
相比较 hippo4j-core,功能会更强大,但同时也引入了一定的复杂性。需要部署一个 Java 服务,以及依赖 MySQL 数据库。
使用总结
| hippo4j-core | hippo4j-server | |
|---|---|---|
| 依赖 | Nacos、Apollo、Zookeeper 等配置中心(任选其一) | 部署 Hippo4J Server(内部无依赖中间件) |
| 使用 | 配置中心补充线程池相关参数 | Hippo4J Server Web 控制台添加线程池记录 |
| 功能 | 包含基础功能:参数动态化、运行时监控、报警等 | 基础功能之外扩展控制台界面、线程池堆栈查看、线程池运行信息实时查看、历史运行信息查看、线程池配置集群个性化等 |
使用建议:根据公司情况选择,如果基本功能可以满足使用,选择 hippo4j-core 使用即可;如果希望更多的功能,可以选择 hippo4j-server。
两者在进行替换的时候,无需修改业务代码。
解决什么问题
简单来说,Hippo4J 主要解决了下面这些使用原生线程池存在的问题:
- 原生线程池创建时无法合理评估参数问题。比如功能使用到线程池,遇到突发流量洪峰,频繁拒绝任务。Hippo4J 提供动态修改参数功能,避免修改线程池参数后重启线上应用;
- 当线程池运行过程中无法再接受新的任务,此时你想知道 线程池内线程都在做什么?Hippo4J 提供查看线程池堆栈功能;
- 某接口频繁超时,内部依赖线程池执行,想要 查看过去一段时间线程池运行参数情况。Hippo4J 提供历史数据图表查看功能;
- 原生线程池无任务报警策略。Hippo4J 内置四种报警策略,分别是:活跃度报警、队列容量报警、拒绝策略报警和运行时间过长报警。


