👏 WGLOG 日志管理系统 v1.2 正式发布
WGLOG 是一款轻量级的日志收集管理系统,主要用于实时采集服务器和主机的各种日志文件,统一进行日志的管理存贮,综合分析和进行展现,并具备告警能力
它完美继承了 WGCLOUD 中的日志监控功能,并在其基础上增加了收集日志等更多功能,它是一个独立的专门为收集日志服务的轻量级日志平台
- 码云仓库:https://gitee.com/wanghouhou/wgcloud
- GITHUB 仓库:https://github.com/tianshiyeben/wgcloud
- WGCLOUD 唯一官网:http://www.wgstart.com
WGLOG-v1.2 更新说明
1. 新增,支持syslog日志接收,查看说明
2. 新增,航海蓝主题背景
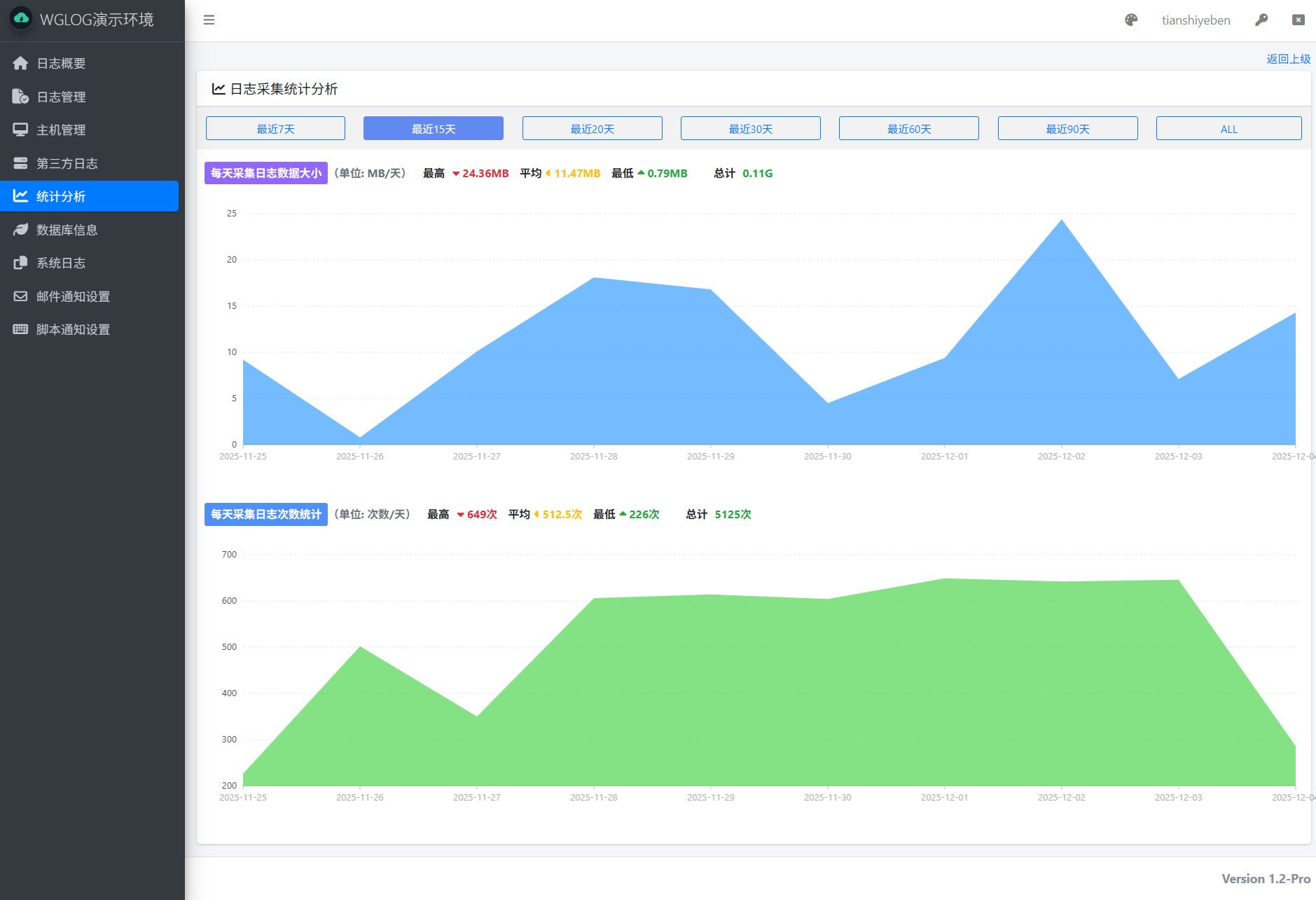
3. 新增,统计分析模块
4. 新增,支持采集.json,.xml,无后缀类型的日志文件
5. 新增,MongoDB数据库信息监视模块
6. bug修复,历史采集日志清理的问题
7. bug修复,日志采集修复中文乱码问题,如果采集结果出现乱码,只需要在日志采集编辑页面的【备注】说明中加上字符串GBK即可(大小写都可以),只要备注里面包含gbk即可
8. 一些已知的bug修复,优化UI,性能提升,代码结构优化






