身披数据战袍,Zadig 1.9.0 带效能看板上阵!
Zadig 做啥的?
想必用过的都知道:
帮助开发团队
提升软件验证效率
更好的生成可靠交付物
那么问题来了
从哪可以看出
使用 Zadig 以来
软件开发验证效率的变迁呢?
说到这里,
我想到了每天上班路上
看到的两辆共享单车
一辆在寂寞的角落呆了一年
另一辆也在这个寂寞的角落呆了一年
倘若它们都能发声说话
必会喊出这般的言语:
共享单车如此,
软件开发也是一样
没有完整的工程数据收集
你很难知道你的开发效率
但如果你用 Zadig
那就是另外一番景象
从你上 Zadig 的第一天起
Zadig 就开始记录数据
并保存在你自己的服务器/云上
虎年春节来临
Zadig 新春彩蛋版 v1.9.0
满满回馈老用户:
推出效能看板
轻松升级后
就可看到
从最初安装 Zadig 至今
全部工程效能数据!
更酷的是
Zadig 的效能度量无套路
不造概念、公式或模型
你看到的都是
咱工程师每一次代码的掷地有声
实实在在的工作日常
构建、测试、部署等
你的辛勤劳作、你的创新
也许都能从这些数据中彰显
新老用户有福了,效能看板来啦!
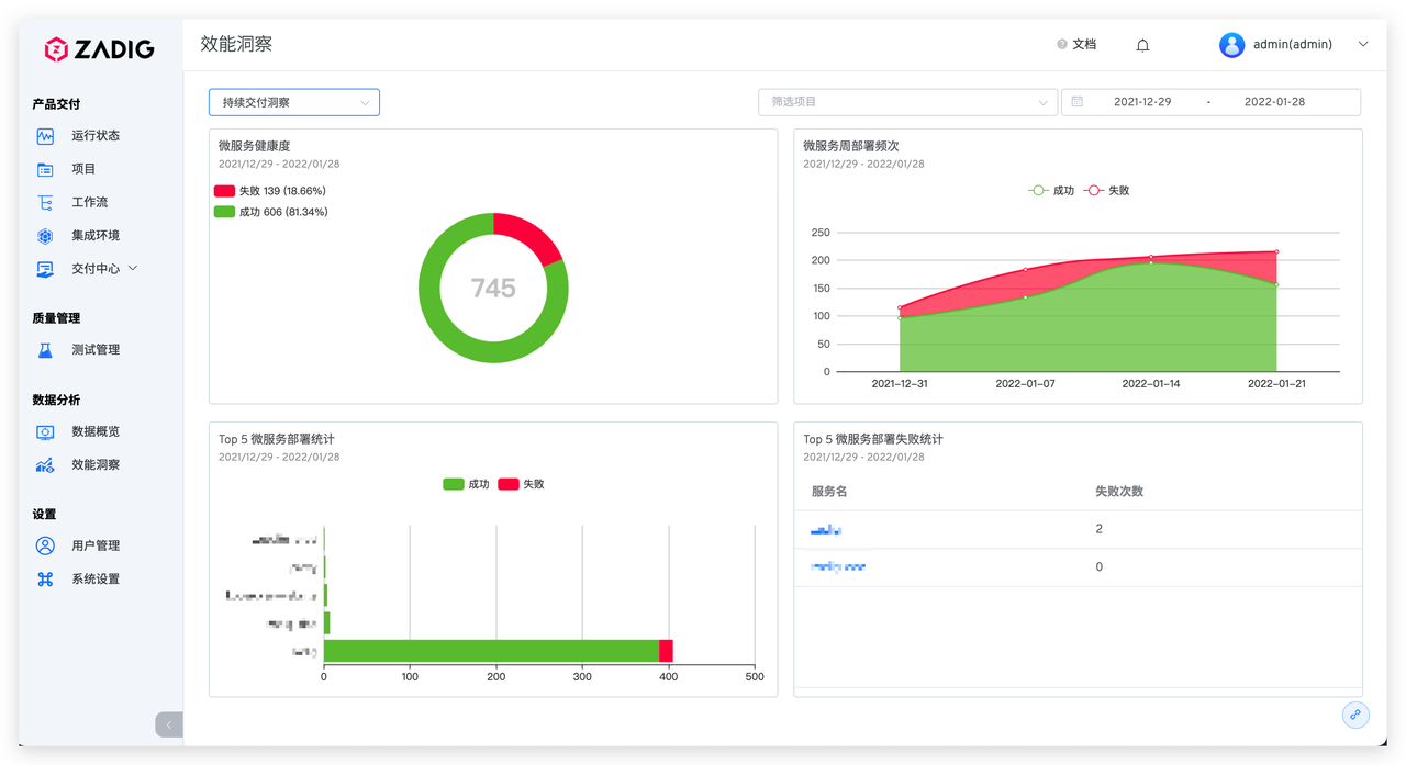
数据效能法宝:系统业务及自动化运行现状尽在掌握
这一年开发过程的关键工程数据
都能一览无余
每个项目独立分析追踪
IM 通知,丰富到爆:工作流任务 IM 通知信息更丰富,无需切换系统即可对工作流任务运行情况了如指掌
支持对测试任务进行 IM 通知
工作流策略好实用:支持基于 tag 的 Webhook自动触发事件,触发方式灵活丰富
扩展镜像回退策略
按需进行服务部署更新或版本回退
增加对 choice parameter 类型
环境变量的支持,灵活配置
为运行工作流提供更多变量选项
新增功能详情列表
Release Note
数据分析
-
数据概览
-
效能洞察
工作流
-
工作流触发器支持 tag 事件
-
工作流新增镜像版本回退功能的扩展
-
工作流任务支持按照执行信息及状态搜索和筛选
-
工作流 IM 通知增加运行过程详细信息
-
工作流环境变量支持 choice parameter 类型
其他
-
测试支持 IM 通知功能
-
自定义镜像仓库拉取镜像策略改为 always
缺陷修复
-
修复工作流 Webhook 未被正常清理的问题
-
修复托管项目当存在同名服务时无法部署的问题
-
修复托管项目中工作流列表服务部署链接跳转问题
-
修复交付中心-版本发布无法选择集成环境的问题
Features:
-
Data analysis for Zadig.
-
Workflow can be triggered by tag events.
-
Advanced strategy for image rollback in workflow.
-
Workflow tasks can be searched and filtered
-
IM notification has been improved.
-
IM notification can be used by tests.
-
Parameter of choice type has been added to the workflow.
Bugfixes:
-
Fixed a bug where webhook is accidentally deleted.
-
Fixed multiple bugs for loaded projects.
-
Fixed a bug where release job cannot find the correct environment.
特感谢以下社区小伙伴,提出的宝贵建议~
@鲁成
@泽雄
@广州~southgis~cgf
@西红熊
@浮世万千
@caisir
@Cello Romaance
@曼小魔 charliewang
@幽幽牧悲
@Quinton
@iuwa
@jax
@野原新之助
@t
@似水流年
@天道酬勤
看了这么多数据,还满足吗?
不够的话,
快快吐槽起来!














