背景与需求分析
自2019年底疫情爆发以来,新冠病毒已经肆虐全球200多个国家和地区,迄今为止确诊病例数高达6亿多。其强大的传染力以及近期所展现出的变异能力,导致疫情至今仍在全球各地发展。因此,如何助力疫情防控,保障数字化疫情防控是现阶段最重要的工作之一。
“健康码”运行特点
“健康码”运维关注点
不同机构数据获取的通畅性。这就涉及到不同机构提供的接口,要能满足信息查询的需求。
大数据量高并发也能快速响应。需要关注健康码背后运行的服务器、网络链路,健康码应用的性能。
服务器问题:一旦数据量超过服务器的承受能力,就有可能导致服务器瘫痪,应用程序暂停,健康码无法访问。
网络链路问题:网络链路有带宽的限制,带宽的设计要合理。如果是云服务,可以做带宽大小的动态调整策略。
健康码服务性能:服务逻辑要精简达到快速地处理和响应信息的能力要去。
数字化防控业务运维方案
解决方案思路
业务性能压测评估:以用户视角、面向真实用户场景与用户行为,从云端发起真实压力,对线上核酸检测、健康码查询等业务发起并发访问,帮助评估关键业务性能容量,发现性能瓶颈。
业务主动监测与预警:为业务运营提供24/7小时持续、主动监测,及时发现潜在业务故障风险,提前预警,及时告警,保障业务服务稳定性。
业务性能监测与优化:基于移动端真实用户及业务系统的端到端性能监控与分析,实现了端到端的性能问题跟踪与诊断,帮助企业主动发现并处理业务系统各个环节的故障异常,促使运营、运维、开发等跨部门人员基于统一视角与层面快速排障,保障业务服务质量。
落地场景分析
业务系统压力测试评估:根据各地疫情防控要求对核酸检测信息系统进行并发访问压力测试,评估系统的最大业务处理能力。
业务故障快速定位和诊断:通过主动和被动等多种工具手段对业务故障进行问题定位、深入诊断和快速排查,减少业务服务中断风险和影响范围。
用户服务体验监测与优化:针对移动用户功能服务及性能体验进行监测与分析,持续优化,为用户日常生活及健康提供保障。
业务服务主动监控与预警:提供对核酸检测等关键业务服务持续主动监测,及时发现可能风险,提前预警、快速通知进行故障处置和业务恢复。
整体解决方案
针对“绿码”的运行特点,为了能够保障用户能够在需要“亮码”时保持快速响应,云智慧推出了以压测宝、透视宝产品为基础,并结合使用场景形成立体化运维解决方案,针对各类复杂IT系统提供全方位的监控运维保障,为健康码业务保驾护航。
![]()
性能压测-云压测为数字化疫情防控“体检”
业务服务全链路云压测是基于真实业务场景与用户行为的压力测试服务,平台通过全球分布式网络发起真实压力,帮助评估关键业务(如核酸检测、健康码查询业务)的性能容量,发现业务处理全链路性能瓶颈,从而保障业务的稳定运行,避免业务崩溃带来的用户影响。
![]()
性能压测-云压测模拟真实“流量“对业务应用进行压测
基于云的弹性伸缩架构:通过云端制造压力访问健康码系统,与真实用户访问二维码的环境保持一致,可以满足千到百万并发的压测需求。
支持各类场景,适应后疫情的数字化时代:通过独有的插件式开放架构,支持主流协议,如HTTP/HTTPS、Socket、WebSocket等,同时支持小程序、浏览器、APP、智能硬件等各类终端。
与立体化监控紧密结合,实现问题快速发现:云压测与立体化监控高度融合,在加压同时深入分析端到端体系架构的整体性能,实时定位代码级性能瓶颈,分析硬件资源利用率指标。
端到端全链路压测:云压测允许用户从防火墙外发起压力,让压测变成有确定性的评估,能确定上线后的真实状态,从而验证健康码核心系统链路上各种限流及预案的准确性,在测试中暴露全链路上的各种瓶颈和隐藏风险点。
实时数据监控分析:云压测系统提供秒级数据采集和实时统计分析,并能根据压测情况随时调整和控制访问压力。
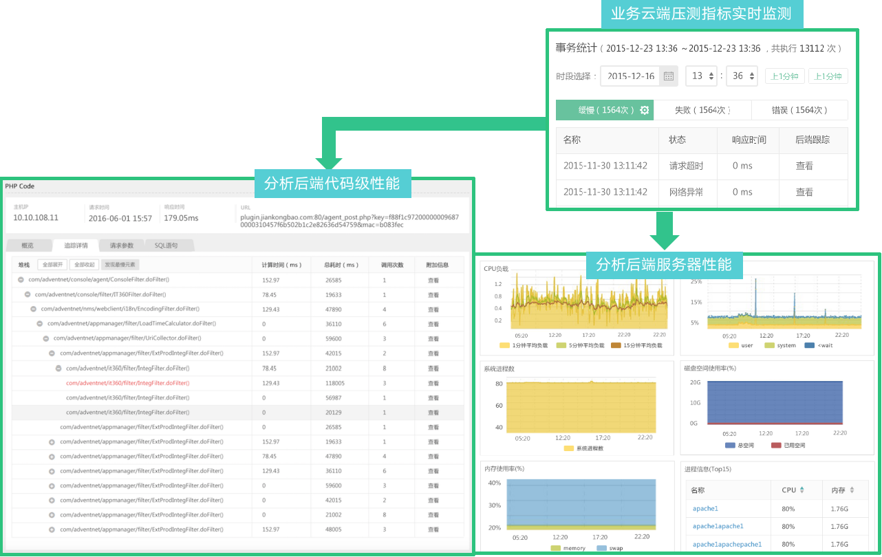
性能压测-基于云端压测,实时分析应用性能,定位问题瓶颈
基于压测,实时分析应用性能,定位问题瓶颈,优化应用架构。
![]()
性能优化-数字化疫情防控业务应用性能评估分析与优化
基于全面的监控维度及直观的可视化效果,快速掌握移动端、浏览器、微信小程序及业务系统健康状态,及时发现潜在的业务异常。
![]()
立体化监测-端到端立体化监控实现数字化防疫无死角运维
![]()
立体化监测-前端到后端关联、业务故障快速定位分析
通过前端移动APP端、前端浏览器端、微信小程序与后端应用进行关联,实现端到端的管理分析。对整个请求从用户前端到后端应用代码以及基础设施深入追踪及问题快照分析,帮助用户从外到内逐步分析每个环节对业务造成影响的问题瓶颈及根本原因。
![]()
立体化监测-防控业务服务持续主动监测与告警
实现对关键业务服务接口API、完整的业务服务流程进行有效监控,化被动为主动,保证服务质量。
实时掌握业务的可用性、响应时间、正确性,并且通过结合告警及时有效发现问题,提升业务可靠性。
实时主动感知各区域用户访问业务的用户体验,及时发现服务状态异常因素,快速定位故障和性能瓶颈发生的位置,确定故障响应的范围。
![]()
立体化监测-防控业务全景可视化监测
![]()
方案价值与优势
价值与优势
基于真实防控业务场景与用户行为的压力测试,端到端、全方位分析和优化防控保障应用性能问题,24/7小时防控业务持续主动监测与预警,为疫情防控业务保驾护航。
真实:真实防控业务场景,真实用户业务访问评估
精准:全方位、代码级故障深入分析和诊断,精准问题排查
主动:24/7业务主动监测与提前预警,主动运维与处理
规模:基于云的弹性架构,满足不同规模用户业务并发访问
全面:端到端全链路性能发现;用户、应用及业务全覆盖
实时:压测数据实时分析,及时优化,业务监测实时告警
服务与优化
SaaS 模式
整体压测服务
系统能力认证
提供数字化咨询产品服务
云智慧运维咨询涵盖运维各领域体系建设与专项咨询
![]()
案例分享
项目挑战
方案亮点
客户价值
开源项目推荐
云智慧已开源数据可视化编排平台 FlyFish 。通过配置数据模型为用户提供上百种可视化图形组件,零编码即可实现符合自己业务需求的炫酷可视化大屏。 同时,飞鱼也提供了灵活的拓展能力,支持组件开发、自定义函数与全局事件等配置, 面向复杂需求场景能够保证高效开发与交付。
如果喜欢我们的项目,请不要忘记点击下方代码仓库地址,在 GitHub / Gitee 仓库上点个 Star,我们需要您的鼓励与支持。此外,即刻参与 FlyFish 项目贡献成为 FlyFish Contributor 的同时更有万元现金等你来拿。
GitHub 地址: https://github.com/CloudWise-OpenSource/FlyFish
Gitee 地址: https://gitee.com/CloudWise/fly-fish
微信扫描识别下方二维码,备注【飞鱼】加入 AIOps 社区飞鱼开发者交流群,与 FlyFish 项目 PMC 面对面交流~
![]()